工业生产由于其本身的特殊性和复杂性,很容易出现各式各样的气体危害,硫化氢就是其中一种十分常见但危险的工业废气,也是十分容易出现意外事故的源头之一,所以我们对此要保持非常地警觉。今天我就向大家系统地介绍,硫化氢是如何形成,会对我们产生哪些危害,以及我们应该如何进行预防。
在采矿、冶炼、甜菜制糖,制造二硫化碳、有机磷农药,以及皮革、硫化染料、颜料、动物胶等工业中都有硫化氢产生;有机物腐败场所如沼泽地、阴沟、化粪池、污物沉淀池等处作业时均可有大量硫化氢逸出,作业工人中毒并不罕见。

按吸入硫化氢浓度及时间不同,临床表现轻重不一。轻者主要是刺激症状,表现为?流泪、眼刺痛、流涕、咽喉部灼热感,或伴有头痛、头晕、乏力、恶心等症状。检查可见眼结膜?充血、肺部可有干音,脱离接触后短期内可恢复;中度中毒者粘膜刺激症状加重,出现咳嗽、胸闷、视物模煳、眼结膜水肿及角膜溃疡;有明显头痛、头晕等症状,并出现轻度意识障碍,肺部闻及干?性或湿性罗音。
X线胸片显示肺纹理增强或有片状阴影;重度中毒出现昏迷、肺水肿、唿吸循环衰竭?,吸入极高浓度(1000mg/m‘以上)时,可出现“闪电型死亡”。严重中毒可留有神经、精神后遗症。
天子国际 (1)改革工艺,如改革鞣革液配方,减少硫化钠用量,应用新鞣革液如严硫酸钠、霞石等或采用酶法脱毛可减少或消除硫化氢的危害。
(2)加强密闭、通风,经常测定车间硫化氢浓度(可用醋酸铝钠滤纸测定,滤纸变黑色即说明其存在)。
天子国际 (3)硫化氢排放之前,应采用净化措施,使之通过碱液回收,含硫化氢的废水可用氯化钙或硫酸铁和石灰的混合液中和;含硫化钠的废水应严格防止与酸接触,以免放出硫化氢。
(4)加强个人防护。工人进入硫化氢工作场所时,应先对环境毒情检测,采取通风置换、戴防毒面具等措施。进入井、坑作业,应带好和拴牢安全带,佩戴氧气唿吸器面具,使用信号联系,并有专人监护。
天子国际 (5)硫化氢的生产作业:要按工艺严细操作,防止失控;回收硫化氢、检修、停车、开车和处理异常操作等,应有控制中毒发生的措施。
(6)就业前要体检,就业后定期体检,对有神经、唿吸系统疾患、眼睛等器官有明显疾患者,不应从事硫化氢的作业。
(7)类似作业,平时要充分做好全员防毒准备,加强防中毒事故演习,避免一旦事故发生后,扩大危害。
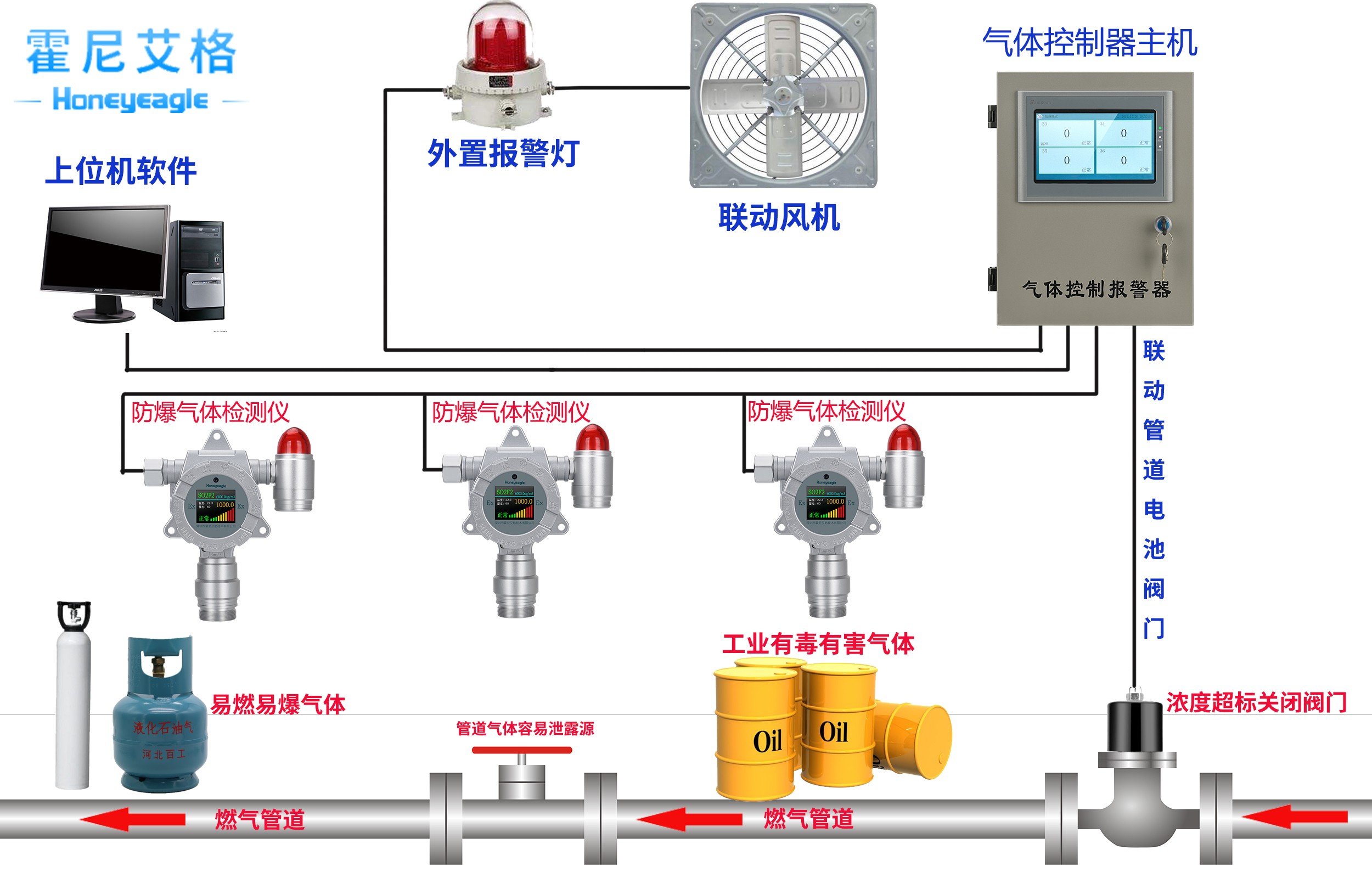
天子国际 特别提醒涉及硫化氢的生产过程应注意设备的密闭通风,安装硫化氢气体报警器。硫化氢及含硫的工业废水排放前必须采取净化措施。
天子国际 硫化氢气体报警器的产品特点与优势:

天子国际 正确安装硫化氢气体报警器,硫化氢属于有毒气体他的密度应该比空气重,这样的话最好把硫化氢气体报警器探头放在离地面40公分左右,切记不要离地面太近放在碰撞及打扫卫生进水可能性硫化氢气体报警器产品特点。
天子国际 1、测量准确:传感器使用进口敏感元件,具有精确度高,互换性强,可靠性高等特点;
2、工业化系统对接:可根据用户需要随时调整信号输出,以便与DCS、PLC等工业自动化系统的工程连接;
3、数字信号:与模拟信号4-20mA标准电流信号相比,调换前无需先进行调试,可随时随意调换气体探测器的位置,维护更方便。优点准确率高,传输距离较远,抗干扰好;
天子国际 4、隔爆型防爆:可用于工厂条件的Ⅰ、Ⅱ区危险场所;
天子国际 5、传感器保护:传感器探测头部分采用不锈钢材质,有效的起到防腐蚀的作用;传感器的过滤网为不锈钢颗粒,透气度良好;
6、探测器结构:气体探测器外壳采用压铸铝材质,双腔体结构设计,避免了意外进水、近尘、抗腐蚀,而产生的故障现象,体积小,安装方便;
天子国际 7、维修方便:内部机芯采用组件形式,现场维修只需更换组件即可完成。
天子国际天子国际是专业从事可燃气体报警器、可燃气体探测器、气体检测报警器、安全环保检测仪器和个体防护设备开发、生产和销售的技术企业,产品广泛应用于冶金、石油、化工、电力、矿山、市政、交通、消防及环保等领域




