苯是无色透明的易挥发液体,有强烈的芳香味,有毒。接触过量的苯可发生苯中毒。在苯及衍生物的生产制造业以及以苯作为溶剂的造漆、喷漆、橡胶粘合、染料中间体制造、有机合成及皮革粘合等行业中可出现苯中毒患者。苯蒸气比空气重,不溶于水而溶于乙醇、乙mi、丙酮等有机溶剂,与空气形成爆炸性混和物。
苯在工业上用途很广,主要用作化工原料和有机溶剂,在制作香料、染料、塑料、农药、橡胶、涂料,胶水等产品中被广泛应用。
霍尼艾格科技提醒苯中毒症状大致为:短时间内吸入大量高浓度苯蒸气后会引起急性苯中毒。中毒程度和接触苯的浓度及接触时间有关,较轻者表现为兴奋或酒醉状,怕光、流泪、视力模糊,并有头昏、头晕、恶心、呕吐:、步态蹒跚等。严重时发生昏迷、抽搐、血压下降,以至呼吸和循环衰竭。
慢性中毒表现为神经系统和血液系统的损害,出现神经衰弱症候、造血系统再生不良或中毒性再生障碍性贫血。同时还会有皮肤和粘膜的出血倾向、皮肤干燥皲裂等。由于各个中毒患者的健康状况、作业环境状况;个人对毒物的敏感性不同,其中毒情况和具体表现也不一致。长期低浓度接触可发生慢性中毒,症状逐渐出现,以血液系统和神经衰弱症候群为主,表现为血白细胞、血小板和红细胞减少、头晕、头痛、记忆力下降、失眠等。严重者可发生再生障碍性贫血,甚至白血病、死亡。
据小编了解,近年我国职业性苯中毒事故多发生在制鞋、箱包、玩具、电子、印刷、家具等行业,多由含苯的胶粘剂、天那水、硬化水、清洁剂、开油水、油漆等引起。其中严重的案例有1999年南海发生的32人苯中毒,观察对象68人;2002年河北省白沟镇箱包加工企业发生苯中毒致6人死亡;浙江温岭市制鞋企业发生苯中毒致4人死亡;广东东莞发生8人苯中毒;北京某包装制品企业20人苯中毒致1人死亡1人病危等。
职业性急性苯中毒是劳动者在职业活动中,短期内吸入大剂量苯蒸气所引起的以中枢神经系统抑制为主要表现的全身性疾病;职业性慢性苯中毒是指劳动者在职业活动中较长时期接触苯蒸气引起的以造血系统损害为主要表现的全身性疾病。空气中低浓度的苯经呼吸道吸入或直接皮肤接触苯及其混合物均可造成苯中毒。
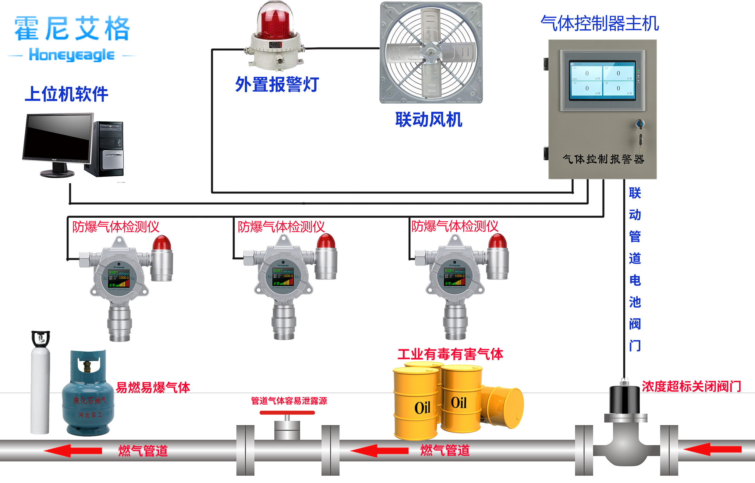
所以,应在有苯的场所安装霍尼艾格苯气体检测仪,保护好现场工作人员的生命健康。





