天子国际

欢迎您来到天子国际!

天子国际

电话:0755-84655796
手机:18948351965
传真:0755-84653815
邮箱: 2361862972@qq.com
   当前位置:首页 > 公司新闻
气体报警器和气体检测仪的组成

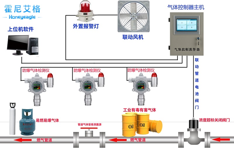
天子国际  气体检测仪,首要由要有以下几部分组成:气体传感器单元,检测主板单元,供电单元,报警器单元,采样单元、人机交互单元以及结构单元等等组成,每个单元都是气体检测表面的重要组成部分。咱们弄清楚这些组成部分,后边关于咱们挑选气体检测表面有着很大的协助。

天子国际  气体检测表面的传感器单元:首要规划到表面选用的是什么类型的传感器,例如:催化燃烧原理,电化学原理,红外原理,半导体原理,仍是光离子原理等。不同的气体所选用的传感器原理不同,所发生的运用精度,功能都是有着差异的。后边章节咱们在具体讨论这些气体传感器的检测原理差异。

天子国际  气体检测表面主板单元:本单元涉及到表面的稳定性,是否会遭到烦扰,电子元件是否牢靠,功用是否齐全,很多厂家的主板单元,在布板规划方面经过视觉就能够看出它的粗糙和简单,这类主板一般都是基础版本,做工工艺规划单一。主板控制中心首要起到与外部单元的联络作用,对外传输指令,对内参加运算数据处理。

天子国际  气体检测设备的供电单元:一般咱们都是选用大容量锂电池运用更持久,安全性更高。

  报警器单元:此单元为气体检测仪的报警信号输出功用,报警信号首要有:声光报警器,震动报警器、报警继电器信号等功用。

  气体检测仪采样单元:首要分为扩散和泵吸式方法进行气体采样。根据不同的运用选用不同方法。一般固定式气体检测仪多是扩散式原理采样。

天子国际  气体检测仪人机交互单元:这个首要说的是表面闪现和功用菜单方面。现在有些是选用数码管闪现,有些是液晶闪现,有些是用符号来表达含义,有些直接是中文或英文句子来标识功用。

  气体检测仪的结构单元:首要是从外形结构,内部结构来说的,壳体材料是否有质感经用,是否有着人体工程学规划考虑。这也是咱们对表面的第一感官考虑。

气体流程图.jpg

感谢您选用天子国际的产品,霍尼艾格始终将客户的利益放在第一位,一直秉承以“客户为中心”的服务宗旨,更好地了解客户的需求,提高我们的服务质量,“今天的质量、明天的市场、服务到永远”;是我们公司为客户服务的准则,要把它贯穿到研发、生产、销售及售后服务的各个环节中。为了确保您能够充分享有霍尼艾格提供的完善售后服务支持

美彩国际7709 信誉联盟(中国区)官方网站 welcome如意彩 - 首页 大华彩票 - welcome 旭彩网 - 首页 如意彩-首页 650彩票 - 首页 永盈彩票-安全购彩