天子国际

欢迎您来到天子国际!

天子国际

电话:0755-84655796
手机:18948351965
传真:0755-84653815
邮箱: 2361862972@qq.com
   当前位置:首页 > 行业新闻
实验室气体检测解决方案,霍尼艾格科技

天子国际天子国际是专注于气体检测报警器,易燃、易爆、有毒有害气体检测报警设备、环境监测分析仪器和水质分析仪及提供完整的工业安全和环境监测系统系统解决方案的专业制造商,是集研发、设计、生产制造、销售和服务于一体的国家高新技术公司,公司致力于成为国内最专业的现场检测仪器及系统解决方案供应商。目前针对科研项目和实验室产生的有毒有害气体可燃气体做出了相应的解决方案。

微信图片_20200612152202.jpg

1.根据实验要求,在实验室使用的化学药品种类繁多、且大都为易燃易爆和剧毒物品,有些实验还排放剧毒物质。且实验室有使用频繁,人员集中流动性大等特点;

2.实验室很多硬件设备落后,乱设防护门窗、堵塞安全通道;安全资金投入不足、安全设施陈旧落后、不能满足要求,缺乏应急系统。


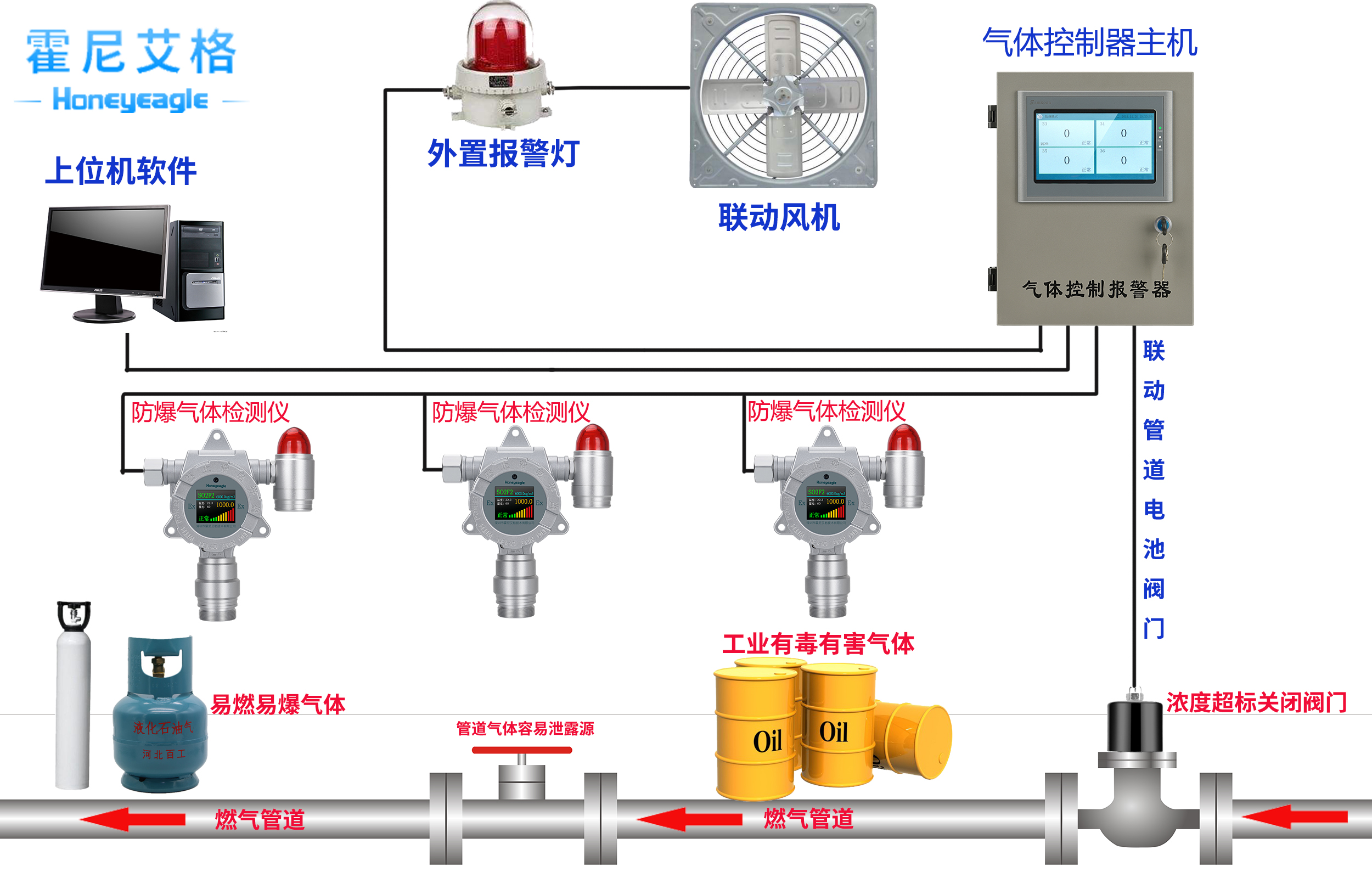
在实验室作业环境中,存在实验气体泄漏,作业中产生其他有毒、有害气体,危害人身财产安全,就需对现场环境进行有效的监控,包括实验室气体存放区域、实验室作业区域,根据国家环境安全要求,可安装我公司生产的气体探测器和控制器,经网络连接传输到控制中心,有效地对实验室进行监管,确保安全。即当有毒有害、易燃易爆气体超过报警值后,发出声光报警,报警控制器同时发出声光报警,控制中心也可监控到信息,进行及时的防护,以确保实验室人员安全。

微信图片_20200620115915.jpg

天子国际霍尼艾格将以“打造国内工业安全及环境监测系统解决方案领导品牌”为企业愿景,以完善气体检测及系统解决方案产品功能和创造安全、环保的工作生活环境为企业使命,全力以赴为客户创造价值,共襄成功。

更对气体检测仪相关知识请关注霍尼艾格科技官网,或者拨打客服热线:0755-84655796


美彩国际7709 信誉联盟(中国区)官方网站 welcome如意彩 - 首页 大华彩票 - welcome 旭彩网 - 首页 如意彩-首页 650彩票 - 首页 永盈彩票-安全购彩