天子国际

欢迎您来到天子国际!

天子国际

电话:0755-84655796
手机:18948351965
传真:0755-84653815
邮箱: 2361862972@qq.com
   当前位置:首页 > 行业新闻
检测二氧化氮气体的设备有哪些?

二氧化氮,化学式为NO2,一种棕红色气体。在常温下(0~21.5℃)与水作用生成硝酸和一氧化氮。与碱作用生成硝酸盐。能与许多有机化合物起激烈反应。

 

二氧化氮气体产生:

人为产生的二氧化氮主要来自高温燃烧过程的释放,比如机动车尾气、锅炉废气的排放等。

二氧化氮还是酸雨的成因之一,所带来的环境效应多种多样,包括:对湿地和陆生植物物种之间竞争与组成变化的影响,大气能见度的降低,地表水的酸化、富营养化(由于水中富含氮、磷等营养物藻类大量繁殖而导致缺氧)以及增加水体中有害于鱼类和其他水生生物的毒素含量。

 

二氧化氮气体的危害:

侵入途径:吸入。

健康危害:氮氧化物主要损害呼吸道。吸入初期仅有轻微的眼及上呼吸道刺激症状,如咽部不适、干咳等。常数小时至十几小时或更长时间潜伏期后发生迟发性肺水肿、成人呼吸窘迫综合征,出现胸闷、呼吸窘迫、咳嗽、咯泡沫痰、紫绀等。可并发气胸及纵隔气肿。肺水肿消退后两周左右可出现迟发性阻塞性细支气管炎。

慢性影响:主要表现为神经衰弱综合征及慢性呼吸道炎证。个别病例出现肺纤维化。可引起牙齿酸蚀症。

 

二氧化氮检测的设备有哪些:

26.jpg

                                                   HNAG1000-NO2-F在线式二氧化氮检测仪

霍尼艾格固定式二氧化氮气体检测仪HNAG1000-NO2-F设备支持实时在线安装在环境中检测空气中二氧化氮气体浓度情况,设备采用高精度进口传感器,灵敏度好,检测结果准确,支持实时信号传输,控制空气中风机排风扇等设备,进行联动降低环境中气体浓度情况。防爆式机身适用于环境中复杂情况下的检测,适用多种环境检测,支持联动多种设备。

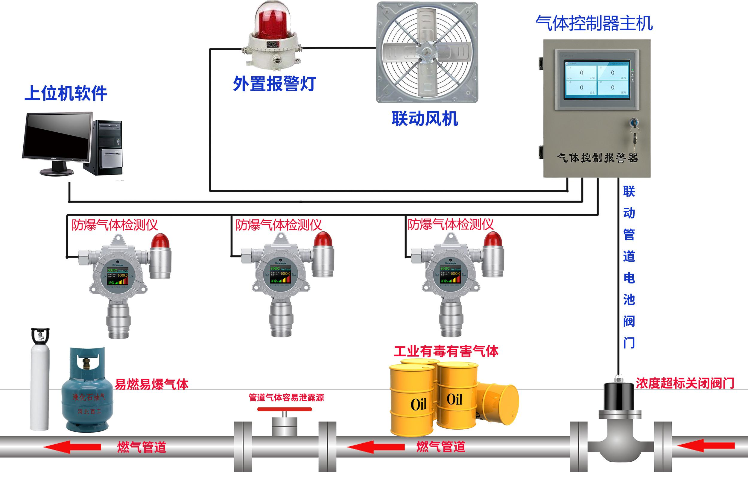
在线式气体检测仪控制流程图:

 

 

 

霍尼艾格便携式二氧化氮气体检测仪HNAG900-NO2-F,设备通过手持式检测环境中二氧化氮气体浓度情况,设备内置抽气泵,实时抽取环境中气体进行检测分析,大尺寸屏幕实时显示气体浓度及变化曲线,多种气体单位可选,丰富的人机互动界面,简单上手易操作,适用于各种情况气体检测。

便携式.png

 

便携式二氧化氮气体检测仪HNAG900-NO2-F

  天子国际专注于气体检测报警器,易燃、易爆、有毒有害气体检测报警设备、环境监测分析仪器和水质分析仪及提供完整的工业安全和环境监测系统系统解决方案的专业制造商,是集研发、设计、生产制造、销售和服务于一体的国家高新技术公司。

  

更多环境监测方案,联系陈经理:18924603992

美彩国际7709 信誉联盟(中国区)官方网站 welcome如意彩 - 首页 大华彩票 - welcome 旭彩网 - 首页 如意彩-首页 650彩票 - 首页 永盈彩票-安全购彩