天子国际

欢迎您来到天子国际!

天子国际

电话:0755-84655796
手机:18948351965
传真:0755-84653815
邮箱: 2361862972@qq.com
   当前位置:首页 > 行业新闻
燃气管道泄露为什么会爆炸,燃气检测仪如何检测管道的燃气xie?

2021年01月26日大连燃气管道爆炸事故造成3人死亡、8人受伤。

天子国际1、安全燃烧必须是火等气(这里的气当然是燃气了),不安全燃烧是气等火;

2、最佳燃气是燃气和助燃气(譬如空气或者氧气,等等)在最佳比例下的持续、稳定输送(即燃气和助燃气都是可控的),而且燃烧尾气必须能够及时排放出去,家用灶具和热水器的燃烧现在基本都是这种模式;

3、所谓的燃气爆炸,必然是严重违背了上述原则,即泄漏的燃气和助燃气高度混合、且处于爆炸极限范畴浓度之内,而且必然是火种后置的。新闻报道说的管道爆炸,是一种粗线条的描述,因为爆炸不可能离管道太远,只要有一定的距离,燃气会快速稀释、混入大气层中的,也就是说,燃气爆炸多是顺着管道形成首次爆炸的,至于管道被炸裂后形成的二次、乃至多次后续爆炸,则往往是更不可控的,因为燃气输送大管道是中压甚至高压运行的,并不会因为爆炸而停止送气,除非管道系统在智能阀门,检测到异常流量或压力降后自动关闭,更何况,自动控制系统被炸得找不见地儿的情形也是很多见。

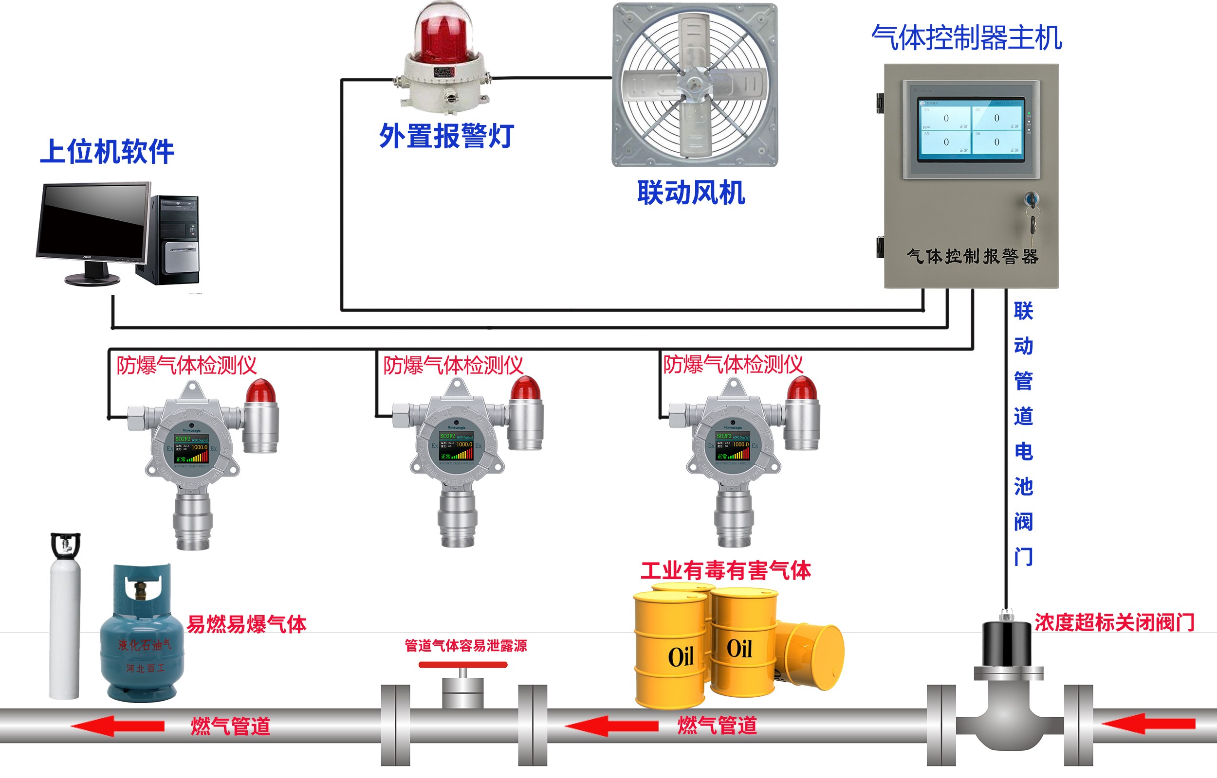
4、安装燃气检测报警器24小时在线实时监测,一但燃气有泄露燃气检测仪就会产生声光报警。


燃气管道阀门控制图.jpg

美彩国际7709 信誉联盟(中国区)官方网站 welcome如意彩 - 首页 大华彩票 - welcome 旭彩网 - 首页 如意彩-首页 650彩票 - 首页 永盈彩票-安全购彩